为响应 “交通强国” 与 “美丽中国” 号召,2025 年 7 月 23 日至 25 日,北京交通大学 “潮涌运河,青筑通途” 暑期社会实践团(10 名师生)参与 “八校联合交通学子平陆运河青春实践行”,在广西钦州开展为期 3 天的调研,探寻交通建设与生态保护协同发展之路。
匠心铺就黄金水路,精心呵护红树林海
在碧海蓝天映衬下的北部湾明珠——广西钦州,实践团团员们走进了西江航运干线贵港至梧州3000吨级航道工程第15标段热火朝天的建设现场。这里,不仅是一场打通水上经济动脉的攻坚之战,更是一曲现代工程与自然生态和谐共生的动人乐章。
在红树林保护区旁的15标段建设中,建设者坚持生态优先,严格践行“绿水青山”理念,落实国家及广西科学绿化与生态部署。施工采用低噪低排设备与精细方案,最大限度减少工程扰动。
项目方联合钦州市林业局建立联防联控机制,开展红树林病虫害防治和水质动态监测,落实《广西海洋生态“十四五”规划》要求,生动诠释“在发展中保护”。
建设者将“优质、绿色、廉洁工程”视为使命,以高度责任感和精湛技艺,在钦州湾高标准推进建设,致力于打造经得起历史检验、与生态环境和谐共存的现代航运工程,展现广西钦州重大基建与高水平生态保护协同并进的实践。

图1为平陆运河15标段施工现场
坚持以人民为中心,守护生态幸福账
实践队循着平陆运河建设的脉动,深入运河沿岸的青龙村进行走访调研,倾听最真实的乡村声音。
在调研过程中,实践队成员有幸采访到了青龙村支书吴强书记。通过交流,成员们了解到尽管运河的修建可能会改变村庄周边水资源情况,但村民对生态影响的担忧较低,这主要基于对国家环保政策的信任,尤其是企业环境档案十年追溯机制和严格的水资源管理措施。同时,结合钦州实际,平陆运河的生态管控措施或可支撑村民的乐观态度。例如,运河工程已实施红树林保护、鱼道建设(如480米专用鱼道恢复钦江鱼类洄游)及24小时水质监测,并采用生态护岸减少水土流失。此外,运河沿线农业科研项目(如利用运河土改良种植高糖度网纹甜瓜)表明,运河可能通过技术辐射带动青龙村种植业升级。此外,钦州第二水源工程(屯六水库引水)的推进,正是为了应对运河可能引发的饮用水源保护和水文情势变化问题,通过多种生态保障措施的实施,实现“绿色红利”与产业发展的双赢。
从生态保护与发展的角度来看,青龙村与平陆运河的关系展现了一种典型的"生态-经济"协同发展模式。尽管运河工程并未直接经过村庄,但其建设运营将通过水系连通对整个区域生态系统产生深远影响。村党员干部通过组织学习活动,正在积极引导村民正确认识运河建设的生态意义,这种基层生态治理的参与模式值得推广。
未来,随着运河通航,村民的生态环保意识将得到增强,通过探索将运河生态红利转化为生态农业发展的具体路径,有望真正实现“绿水青山”向“金山银山”的价值转化。

图2为实践队成员与采访合照
智启守护新篇,慧筑生态屏障
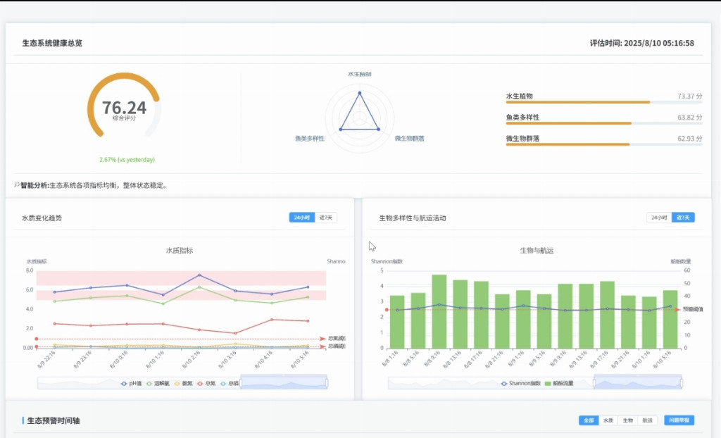
实践团结合工程需求开发 “运河生态守护者” 智能平台,对工程沿线关键水域的水质变化趋势与生态环境进行模拟监测,让无形的生态变化变得清晰可感。面对运河建设与红树林保护之间的复杂平衡难题,平台创新性地引入智能分析,为船舶航线的科学规划与作业时间的精准安排提供数据支撑和建议,旨在最大限度降低工程对生态敏感区域的扰动风险。同时,它还具有前瞻性的风险预警功能,能够在问题萌芽阶段发出警示,为管理部门争取宝贵的主动应对时间,构筑起一道坚实的生态安全屏障。

图3为“运河生态守护者” 智能平台界面
此次实践之旅,实践队成员收获了信念的升华与使命的觉醒。钦州湾畔的绿色誓言,化作青春的号角,激励实践队成员以实际行动践行环保理想,为建设美丽中国注入蓬勃力量,让绿色发展的时代强音在北部湾畔激荡不息,绽放青春的绿色光芒!(闫喆 许富捷 孙艺轩 邓墨晗 陈奕多 田行健 栾悦 吴伯骏)




